高效油霧過濾器+活性碳吸附回收裝置

S公司是一家以生產PCV 膠帶為主同時生產美紋膠帶以及電子業用膠帶的膠帶廠,由於PVC膠帶中的黏著劑組成的聚合物部分以橡膠為主,故需要加入部分增黏樹脂等後才能與表面黏合,而一般的樹脂材料溶劑多為油性溶劑,例如甲苯,另外由於使用PVC作為基底,故在調料中也常會加入塑化劑進行調整。PVC是五大泛用塑膠中唯一的含氯塑膠,由於含氯的緣故,使其可藉由塑化劑的添加,而改變柔軟度,未添加任何塑化劑的PVC,像水管那麼硬,但添加了塑化劑的PVC,可像保鮮膜那麼軟。一般的PVC電氣膠帶製備流程如圖1所示,由圖中可看到PVC膠帶要先將橡膠與溶劑和助劑相調和形成黏膠後再塗佈於PVC基材上,然後逐步進行烘乾及冷卻、滾捲等製程。在製造過程的攪拌、上膠、及烘乾過程皆會產生含有揮發性有機物的廢氣,必須加以處理,但由於PVC製程所使用的溶劑較為單純,一般以使用甲苯為主,甲苯比例超過90%以上,有些甚至超過95%,故可考慮以吸附回收的方式進行廢氣處理。

圖1  PVC電氣膠帶製備流程

圖2是根據S公司的製程廢氣特性規劃的廢氣處理流程,其特點是將廢氣處理單純化,盡量將相同組成的廢氣合併進行處理,然後再共同排放,如此可降低廢氣處理的複雜度及延長設備及材料的使用壽命,減少濾材的更換頻率。S公司將製程的廢氣收集分兩部分,分別是前段甲苯溶劑回收及中後段的可塑劑處理,前段甲苯溶劑回收製程風量大約500 ACMM,甲苯溶劑使用量350 kg/hr,換算成甲苯濃度大約為3000 ppm,混風後廢氣溫度大約40℃。中段高溫大約120~140 ℃,排氣量為300 ACMM,末段常溫冷卻區之排氣溫度約為30~35 ℃,排氣量為150 ACMM,合併收集後進行可塑劑(DINP)高沸點物質過濾去除為主。

圖3  S公司廢氣收集處理流程圖

S公司前段製程排氣風量約為500 ACMM,製程排氣溫度40℃換算約為約393 NCMM,處理VOC成分為甲苯(分子量:92;LEL為1.2 %安全濃度以1/4 LEL估算約為3,000 ppmv),業主製程甲苯使用量為350 kg/hr ,以風量500 NCMM估算,製程排氣甲苯濃度約為3,000 ppmv,略微超過設計安全值,因此本案設計風量採500 NCMM (1.25倍)設計,甲苯最高濃度約為2,700 ppmv,由於廢氣入口的溫度約為40℃,而活性碳吸附的較佳溫度為25~35℃,且濕度一般需小於70%,當入口氣體的溫度及濕度增加時,活性碳的吸附處理效率則會下降,故希望能將廢氣溫度降至25℃,且相對溼度需<60%,以提高活性碳對甲苯的吸附效率,提高甲苯回收率。建議業者於活性碳吸附回收設備入口加裝簡易降溫及過濾,若排氣相對濕度過高或高沸點物質量過多,進而影響處理效能或活性碳壽命,則建議業者再視需求增設除濕設備或高效油霧過濾設備。

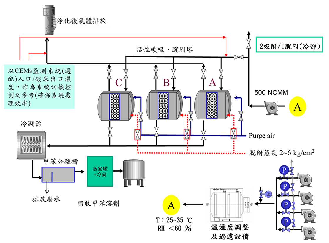
圖4  S公司活性碳吸附回收設備流程圖

圖5為S公司活性碳吸附回收設備流程圖,以3槽式吸脫附(2吸1脫)進行設計,相關設計參數如下:

  • 活性碳床表面風速以0.5 m/s設計(一般為0.3~0.5m/s)
  • 活性碳床停留時間>1s (設計1.2s)
  • 活性碳充填厚度0.6 m
  • 設定甲苯去除效率≧95 %
碳槽數量
3槽(2槽吸附(60 min),1槽脫附+冷卻(40min)) 本系統採兩吸附一脫附設計可以避免單一活性碳槽體過大,增加脫附所需時間,操作上也具有較高之彈性。
所需活性碳量
以甲苯量為300 kg/小時估算,活性碳對甲苯的飽和吸附量大約20 wt%,穿出吸附量則依活性碳等級不同約為10~14%,但考慮吸脫附切換初期活性碳槽內狀況所造成的影響,故將操作容量設定在5~7 wt%。故每槽活性碳填充量約為300/0.05/2=3000 kg/槽,每槽活性碳床理論吸附甲苯量約為150 kg/hr
蒸氣需求量
一般活性碳以蒸汽進行脫附時,蒸氣用量約為溶劑的4~20倍,依蒸氣溫度及脫除溶劑的種類而有所差異。本設計以5 kg蒸氣/ kg溶劑進行估算,則每次每槽甲苯所需脫附蒸氣需求量約5*150=750 kg。

至於另兩股排氣含有高沸點DINP塑化劑的廢氣,則因為溫度差異太,需要再分開處理。高溫廢氣(120~140 ℃)需要先進行降溫及初濾處理然後再以高效次微米油霧過濾器,將高沸點DINP(油霧)去除;後段低溫廢氣(30~35℃)部分則建議採PMO油霧過濾設備(DINP量少),高溫廢氣經處理後再與低溫廢氣合併進入PMO油霧過濾設備以加強去除效果。含有DINP廢氣處理後如若仍有微量甲苯,後續再考慮增設小型活性碳吸附等設備,此固定床活性碳溶劑回收系統在正常的處理條件下可達95%以上之去除效果。